Test. Connect. Innovate.
A unified digital platform for testing, validating, and accelerating EV charging software solutions. Built by Vedecom researchers, for the industry.

Trusted by EV researchers & industry partners across Europe




















Engineering Foundations
Shared coding standards, design patterns, and architectural conventions for all contributors.
Lessons learned from dev cycles conformity, interop, testability, and traceability.
Structural blueprint of the platform modules, interfaces, data flows, and integration boundaries.
Build & Operate
Features and protocol stacks (OCPP, ISO 15118, OCPI) integrated into the broader platform.
Automated pipelines that compile, test, and deploy software across environments.
Quality gates via code reviews, static analysis, and test coverage.
Simulation
Virtual replicas of EV infrastructure, EVSE emulators and simulated CSMS backends.
From compliance testing to real-world CSMS integration, our platform covers every step of the EV charging validation journey.
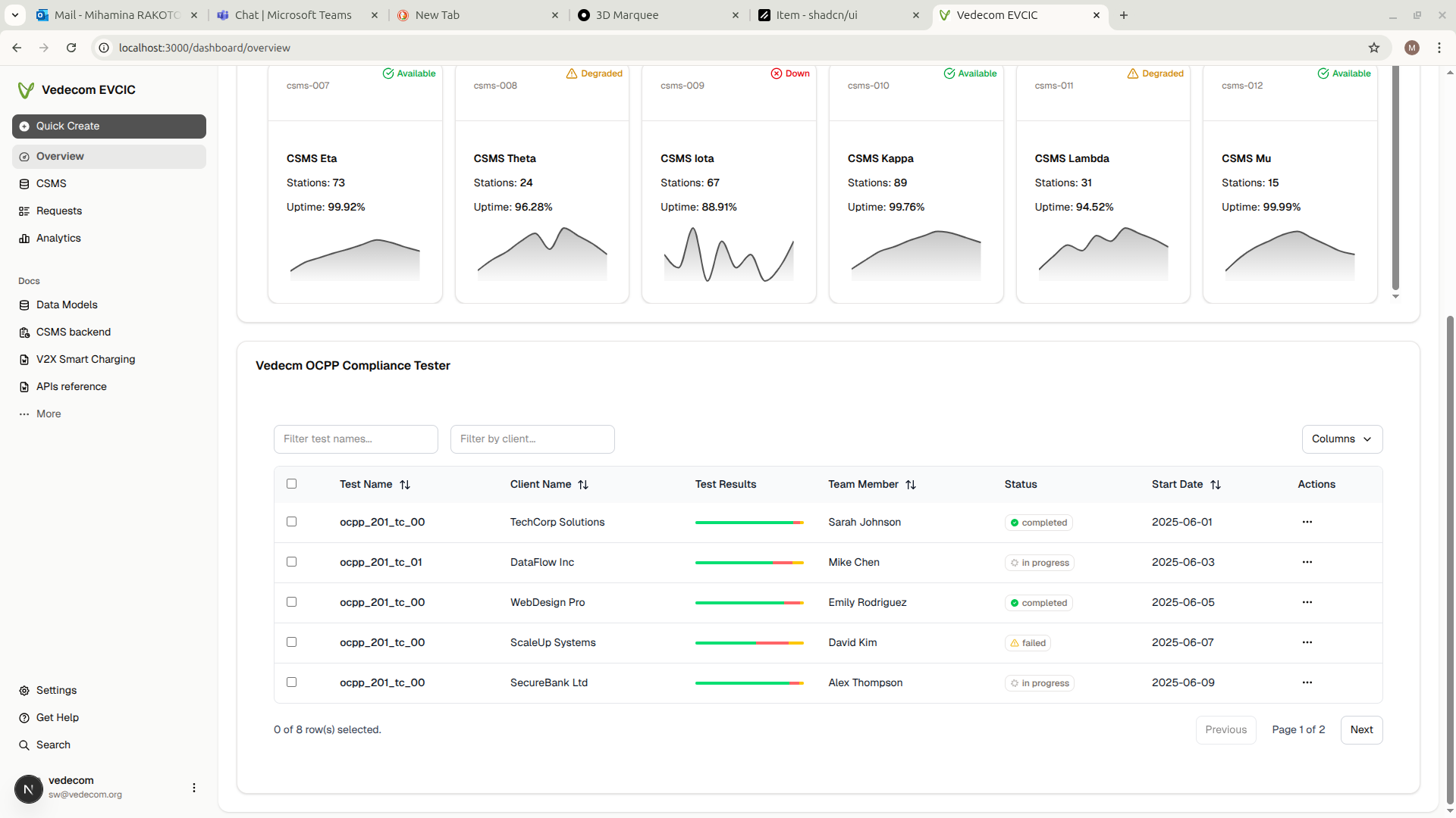
Our tool is fully capable of performing OCPP compliance testing in accordance with the official OCA (Open Charge Alliance) test cases. It rigorously validates both Central Systems and Charging Stations against the specifications defined in OCPP 2.0.1, ensuring that all functionalities conform to the standards required for interoperability and certification.

Our platform allows partners to test their solutions directly against our dedicated Central System (CSMS). By connecting to our CSMS, partners can validate their Charging Stations' implementation of OCPP 2.0.1 in a real-world environment, ensuring interoperability, compliance, and smooth integration.

Our Central System fully supports OCPP 2.1, the latest standard for EV charging communication. Ready for production deployments with advanced smart charging, V2G, and ISO 15118 capabilities.
We are dedicated to accelerate the development and deployment of cutting-edge electric vehicle charging technologies. We strive to create a collaborative environment where industry leaders, researchers, and innovators can come together to test, validate, and refine their solutions.
Deep roots in automotive and energy research give us the expertise to build tools that actually work in the field, not just in theory.
We accelerate the development and deployment of cutting-edge EV charging technologies through collaborative research and innovation.
Our digital platform brings together testing expertise and OCPP compliance tooling — empowering partners to iterate faster and ship with confidence.

Connect with our team of EV charging researchers and industry specialists.